车辆分析、人员分析、能耗分析、业务分析、资源配置合理性分析

AI大数据分析助力厂区内人员、车辆作业的安全管理,实现运营降本增效
资源配置合理性:车辆 可优化10%
智能叉车管理总览
车辆状态管理
车辆事件管理
驾驶员优化改善
车辆改善报告
···

与传统物流车辆管理差异化

通过AIoT赋能场内物流设施,实现省人提效、优化整体工作环境。
关注对象差异

不仅关注车、
更关注开车的人

全局视野差异

不仅关注资源个体状态
更关注全局资源配置的合理性

闭环改善差异

不仅关注数据分析
更关注优化改善的闭环

可扩展性差异

不仅适用于工业车辆场景
更可扩展至物流全场景优化

场内物流车辆管理优化数据优势

通过AIoT赋能场内物流设施,实现省人提效、优化整体工作环境。

车辆类 量化数据

Quantitative data
0 %
提高车辆使用效率>25%
20 %
减少车辆使用损耗>20%
15 %
提高车辆开动率>15%

安全类 量化数据

Quantitative data
80 %
减少违规开车行为>80%
80 %
减少安全事故>80%
80 %
改善司机驾驶习惯>80%

绩效类 量化数据

Quantitative data
15 %
减少用工成本>15%
30 %
提高司机工作绩效>30%
20 %
提升全局运营管理水平>20%

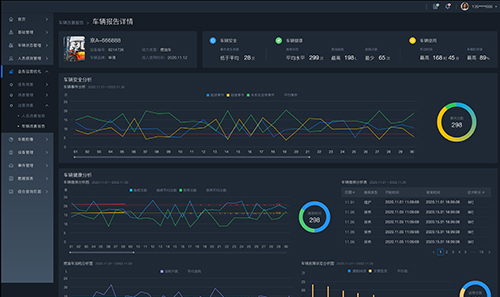
工业车辆状态管理

又车智能管理系统助力您更好的管理又车使用状态。

iFLT

叉车运营分析优化软件
车辆状态管理

车辆安全预警

实时监控每辆车存在的安全隐患,避免事故发生。

车辆使用监测

监测每辆车的运行状态,提高运营效率。

车辆健康管理

针对每辆车的电池、维修保养情况进行跟踪提醒,节约运营成本。

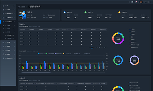
驾驶员绩效管理

叉车智能管理系统助力您更清晰的掌握驾驶员工作状况。

iFLT

叉车运营分析优化软件
驾驶员绩效管理

绩效监测

实时监控每一位叉车司机的工作状态。

绩效统计分析

合理分析每一位司机的工作绩效情况。

违规与事故监测

实时查看每一位司机的违规作业情况及事故状况。

改善司机作业行为

纠正不良驾驶习惯,保障安全、高效驾驶。

业务运营优化

叉车智能管理系统助力您更好的管理物流业务,提高运营水平。

iFLT

叉车运营分析优化软件
业务运营优化

绩效改善

提高工业车辆的使用效率及人员绩效。

安全防范

发现潜在隐患,纠正不良行为,预防安全事故。

降本提效

优化车辆和司机数量,降低物流成本,提高作业效率。

管理优化

为运营视角提供辅助决策的建议,闭环优化改善,提高管理水平,降低管理成本。